支持实时数据显示的边缘计算网关
边缘计算无线网关GU200S, GU300 和 GU300S 支持Broadsens超低功耗无线振动传感器SVT200-A,SVT300-A,SVT400-A,SVT200-V,SVT300-V,SVT400-V和无线温度传感器SVT200-T。Broadsens 的网关集成了 1.5GHz ARM Cortex四核处理器和先进的数据分析能力。振动数据可以通过Web浏览器实时可视化,以进行快速时域振动分析。Broadsens无线网关不仅集成了FFT振动分析功能和机器状态趋势分析功能,还具有最高达128 GB的大数据存储。网关可以将超低功耗无线振动传感器分成多组,以监控不同的区域/区域。无线网关上的BroadVibra振动传感器控制和分析软件基于Node-RED,这是一个基于可视化的编程工具。软件界面直观,支持二次开发,用户可以从后台轻松修改添加功能如机器学习算法等。

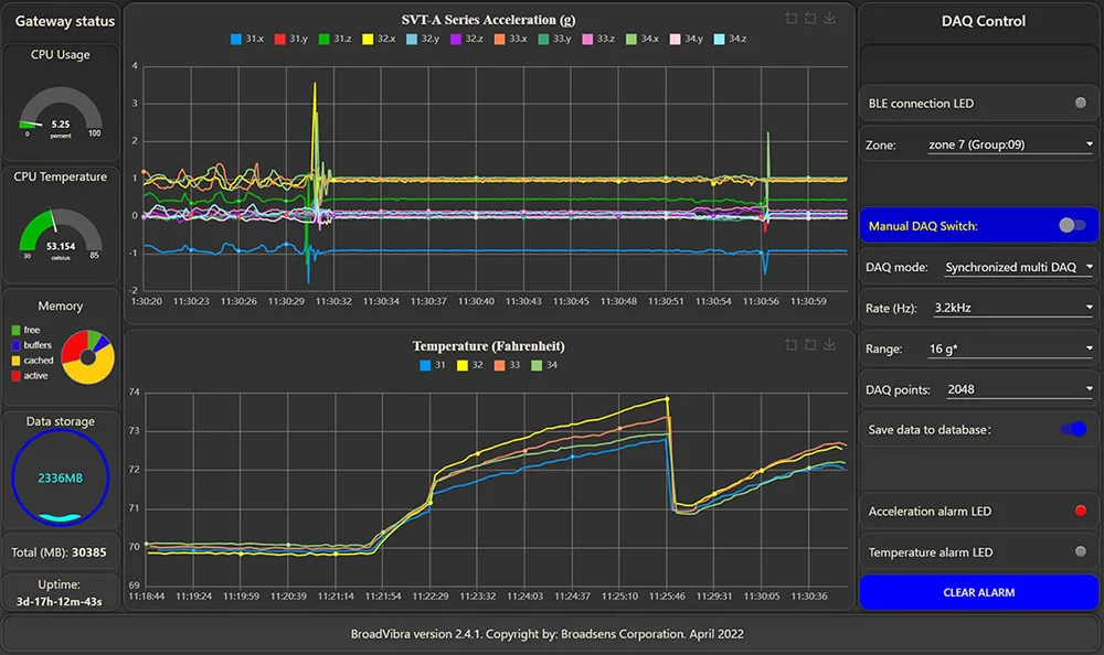
实时振动数据视图
Broadsens 的超低功耗无线振动温度传感器系统可以实时观察振动曲线。这是Broadsens 无线振动温度监测系统的一个重要功能。而且Broadsens的无线振动系统允许无线振动传感器 无限时间获取数据。这也是工业界性能最为优越的无线振动温度系统。
多个无线振动传感器可以并行获取数据。它们可以同步以获取振动数据(同时开始数据采集)。SVT-A 系列传感器可分为多组,每组最多可以有 6 个传感器同时获取数据。SVT-V 和 SVT-T 传感器也可分为多组,这两种传感器的采样多组间同时并行。
无线网关支持用户设置 SVT-A 系列无线振动传感器的多种强大的数据采集模式,例如实时、批发、单次采集、连续多次采集、单次采集加FFT、实时连续FFT分析,和触发采样等。
实时数据视图
边缘计算
简单操作
安全数据
振动分析的边缘计算能力
振动分析可以通过Broadsens的振动分析软件BroadVibra自动执行。振动分析功能包括FFT分析,高级滤波(高通,低通和带通滤波),振动趋势分析,包括波峰因子,峰度,RMS,真峰值,偏斜,STD(标准偏差)等。
振动FFT分析的频率可从直流到10kHz。可调FFT分析点数包括2048、4096、8192和16384。在FFT分析之前,可以使用连续可调的高级滤波器。FFT结果和时域波形可以使用CSV格式导出。FFT分析和时域数据可以通过MQTT协议发送到云/服务器。
实时FFT分析可以在BroadVibra振动分析软件中进行,以实时显示时域信号和频率信号。

振动FFT分析
Broadsens无线网关和无线振动和温度传感器在工厂就进行了预配置,因此可以立即在现场使用。超低功耗无线振动和温度监测系统可在几分钟内建立并运行。无线振动传感器数据采集参数可通过BroadVibra软件进行调整,包括传感器组分配、传感器描述、采样率、加速度范围、数据采集模式、采样点等。
Broadsens无线网关使用安全无线协议与超低功耗无线振动传感器进行通信。BroadVibra软件预装在网关中,一键上传即可升级。该网关支持无线 (OTA) 固件更新,使其面向未来。网关集成了时间序列数据库InfluxDB,用于历史数据查看和导出。InfluxDB 是一个时间序列数据库,旨在存储大型时间序列数据。网关带有默认的 64GB 数据存储。最多可扩充到 128 GB。
从网关获取的数据可以通过MQTT协议实时传输到客户的云/服务器。数据也保存在网关的数据库中,用于冗余备份。每个网关都可以分配一个唯一的名称。用户可以并行使用数千个网关,数万个 Broadsens 的 无线振动和温度传感器。
多台机器的组监控
Broadsens低功耗无线传感器可分为多组。每个组可以监视一台机器或设备以进行有条件的监视。博传的无线网关最多可控制10组SVT-A系列传感器、10组SVT-V系列传感器和10组无线温度传感器。

无线网关参数
| 型号 | GU200S | GU300 | GU300S |
|---|---|---|---|
| 处理器 | 1.5GHz四核64位处理器 | ||
| 内存 | 2GB, 4GB or 8GB | ||
| 数据存储 | 32GB or 64 GB | 64GB or 128 GB | |
| 无线通信 | 2.4GHz低功耗安全无线,扩展范围 | ||
| 网络接口 | 快速以太网,双频段802.11ac无线 | ||
| 传感器支持数量 | 传感器最多190个(60个SVT-A、30个SVT-V和100个SVT-T传感器) | ||
| 操作系统 | Linux Debian 64位 | ||
| 软件界面 | 基于Node-RED的BroadVibra软件 | ||
| 通讯协议 | MQTT, TCP/IP, UDP, Modbus TCP, OPC UA | MQTT, TCP/IP, UDP, Modbus TCP & RTU, OPC UA | |
| 数据分析 | 速度、均方根值、峰值、标准差、波峰因子、峰度、趋势分析、FFT分析、滤波 | ||
| 数据库 | InfluxDB便于数据审查和导出 | ||
| 电源 | 9-18v DC直流 | ||
| 功耗 | <15w | ||
| 尺寸 | 141x127x31mm | 141x121x31mm | 141x125x28mm |
| 重量 | 550 g | 490 g | 460g |
| 工作环境 | -30 - 60 摄氏度,相对湿度10%~90% | ||
| 手机网络全球通 | 无 | 无 | 有 |
| GPIO | 无 | 有 | |
| 其它功能 | 边缘计算,实时硬件时钟,OTA升级,USB, RS485 TCP, OPC UA | 边缘计算,实时硬件时钟,OTA升级,USB, RS485 RTU, RS485 TCP, OPC UA | |