功能丰富的振动数据收集
BroadVibra软件安装在Broadsens的无线网关内,可以通过网络从计算机使用Chrome,Firefox或Edge等网络浏览器访问。该软件不收取许可费,并且该软件有终身许可。该软件控制无线振动和温度传感器的数据采集,将数据保存到数据库中,查看历史数据,导出数据,并根据用户请求将数据发送到云端。

实时振动监测功能
借助 SVT-V 系列无线振动传感器,BroadVibra 软件可实时监控振动速度 RMS、加速度 RMS 和温度。如果任何一个加速度参数超过用户定义的阈值,则实时无线振动传感器通常可以在不到0.5秒的时间内检测到它。这是博森SVT-V系列无线振动传感器的真正独特功能。实时振动监测功能对于检测突发冲击或操作员失误等事故非常有用。突发事件无法通过机器学习算法预测,必须通过实时振动传感器进行监控。事故占机器故障的15%以上。

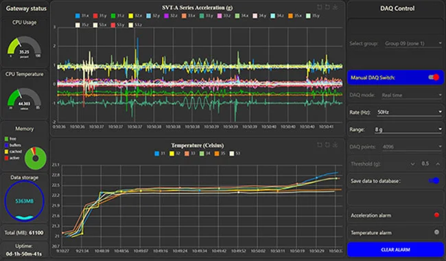
高级数据采集模式
BroadVibra振动分析软件为SVT-A系列无线振动传感器提供多种数据采集模式:包括实时、批量、单数据采集、多数据采集、单FFT和实时FFT模式。实时模式下的采样率范围为50Hz至200Hz;批量、单 DAQ、多 DAQ、FFT 和实时 FFT 模式的采样率范围为 400Hz 至 25.6kHz。实时、批处理、多数据采集和实时FFT模式提供无限的数据采集点。在单DAQ和单FFT模式下,采样点范围为2,048至16,384。所有DAQ模式都支持同一组中传感器之间的同步。加速度范围也可在 2g 至 64g 之间调节(取决于传感器类型)。

数据库历史记录数据查看
集成的时间序列数据库支持长期振动数据审查和分析。SVT-A 系列传感器和 SVT-V 系列传感器数据可以使用该软件轻松查看和绘制。该软件支持最新的数据查询或允许用户输入日期和时间以查看特定时间段内的数据。该软件允许灵活的数据点选择。小数据点查询允许用户快速查看历史数据,大数据点查询允许用户长时间检查数据。数据曲线可以放大以获得详细视图。原始加速度数据和温度数据可以导出为CSV格式文件以供进一步分析。

振动趋势实时分析
振动趋势分析非常有用,可以帮助用户在时间流逝时快速识别机器问题。这对于传感器永久安装在危险位置的应用特别有用。目前,振动趋势分析中提供了七个参数:
• RMS(均方根) • 真峰值(最大绝对值)
• 波峰因子 • 峰度• 偏度
• 平均值
•标准差

FFT分析和过滤
每个振动传感器都可以进行FFT分析。图中,上图为FFT波形,下图为对应的时域波形。波形可以轻松放大以获得详细视图。FFT结果和时域数据可以从界面下载。可以为时域数据和FFT分析添加高通、低通和带通滤波器。BroadVibra在振动分析中提供了最佳的滤波能力,用户可以不受任何限制地自由调整截止频率。过滤顺序也可以调整。

自动数据采集和分析
可以为每个区域/组设置定时器,用于自动DAQ。每个输入的默认持续时间为 5 分钟。对于快速输入,当想要每天获取数据时,可以选择“全选”。由于Broadsens超低功耗无线传感器提供业内最高的电池效率,因此可以在一天内为每组传感器设置多个数据采集时间。分析也可以安排为自动开始。这简化了用户的工作,并使分析每天非常一致。分析结果将保存到数据库中,以便以后查看。

警报和电子邮件通知
SVT-A系列传感器和SVT-V系列传感器的振动报警设置非常简单。对于 SVT-A 系列传感器,可以为每个区域/组设置不同的报警阈值。阈值包括x,y和z轴的加速度水平以及温度。对于SVT-V系列传感器,每个传感器可以具有不同的阈值,包括振动速度,加速度RMS和温度。当振动超过预定义水平时,警报 LED 将变为红色。可以通过轻松切换开关来启用和禁用电子邮件通知。警报可以发送给多个接收者,其中包含详细的警报信息,包括警报传感器 ID 和测量值。

MQTT 数据上传和控制
通过启用 MQTT 数据输出选项,可以将原始数据实时传输到用户的服务器或云。每个网关都有一个唯一的名称。工厂使用的网关数量没有限制,因此可以使用数万个网关。为了节省网络带宽,可以关闭 MQTT 原始数据输出。可以选择仅将振动和温度警报以及分析结果传输到服务器/云。每个网关还允许从服务器或云远程控制DAQ。博信提供标准的MQTT协议、数据格式和示例,帮助用户设置MQTT通信。