Broadsens的SVT-A系列超低功耗无线振动和温度传感器增加了新的高级触发模式。这种高级触发模式具有 3,120 字节的大预触发缓冲区,允许传感器在所有 x、y 和 z 轴上捕获 520 个 16 位预触发样本。触发模式的采样率可由用户在 400Hz 至 25.6kHz 范围内调节,三轴采样点可从 2,048 到 16,384 可调。先进的触发模式进一步巩固了Broadsens作为业内最佳无线振动传感器供应商之一的地位。
触发模式适用于所有博森的SVT-A系列无线振动传感器SVT200-A、SVT300-A和SVT400-A。

触发模式对于捕获关键事件和忽略常规振动特别有用。触发模式通过其慷慨的预触发缓冲区非常有效地捕获冲击事件。
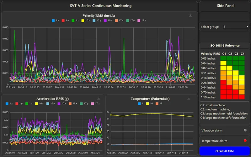
在输送机系统振动状态监测和预测性维护的应用中,四个 SVT0-A 传感器的阈值水平定义为 5.300g。当传感器x、y或z轴处加速度水平的绝对值超过0.5g时,传感器将标记振动事件,保存多达520个预触发样本,并继续捕获振动事件,直到收集到指定的样本。触发电平可在0.1g至25.5g之间调节。如果电机不旋转,则传感器以指定的采样率在循环缓冲区中连续捕获数据。在此应用中,使用3.2kHz采样速率。
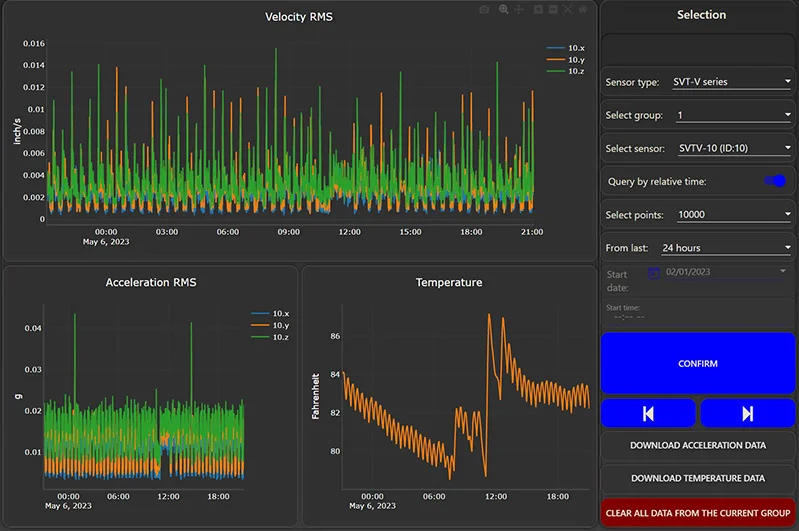
可以在同一组中设置多个 SVT300-A 无线振动和温度传感器,以捕获关键事件。在上述输送机系统监控中,传感器 S1、S2、S3 和 S4 正在等待触发事件。当电机旋转且振动水平超过0.5g时,传感器会记录16,384个样本数据,并将数据发送到Broadsens的无线网关。BroadVibra软件实时显示振动曲线。振动曲线也可以在FFT分析页面中查看和分析。传感器 S1 (id 12) 的时间波形如下图所示:

触发模式可以通过网关中的BroadVibra软件与Broadsens的高级计时器一起使用。该时间允许用户设置连续DAQ或周期性DAQ。计时器还允许用户指定开始获取数据的日期和时间。例如,用户可以设置计时器以从周一到周六以及从上午 9 点到下午 6 点获取数据。然后可以为同一组中的传感器添加定期DAQ,以连续监控触发事件。DAQ 周期可以设置为 5 分钟,DAQ 持续时间可以设置为 5 分钟。然后系统可以不间断地监控触发事件。







